Dashboard SEO externe pour vos clients et data GSC
Premier article de 2026 : - )
Nous avons lancé sur Oseox 4 outils SEO dès le début de l'année dont un outil de vérification auto de plan de redirections.
Toutefois, cela n'est pas l'objet de cet billet... car nous venons de lancer encore de nouvelles fonctionnalités.

Spoil version courte : On a automatisé les reportings SEO pour tous vos clients/sites.
Data Google Search Console
Oseox VISIBILITY est devenu XXL.
Depuis Septembre dernier, vous pouvez accéder à tous vos mots clés positionnés, visualiser de biens jolies courbes et recevoir automatiquement les KPI par email chaque mois. Sans oublier, la possibilité d'auditer la visibilité de n'importe quel domaine en 1 clic ultra rapidement.
Cool.
Notre crawler SENTINEL et notre outil INDEX de force/check indexation disposent d'une connexion GSC depuis 3 ans. Ils ont décidé d'en faire profiter leur pote VISIBILITY : - )
Vous pouvez désormais visualiser pour vos sites vos impressions et clics mois par mois avec tout l'historique.
Bien entendu, on compare la data (versus N-1) et on stocke afin à terme de disposer de 2 ans de data dans l'interface.
Cool ?
Oui mais c'est juste pour vous mettre en appétit.
Oseox VISIBILITY : Public Dashboard
Pour chaque site, vous disposez désormais d'un dasboard externe.
C'est à dire sur un site externe (secret) qui ne mentionne nul part Oseox. (Comme le faisait le vénérable Yooda il y a longtemps.)
Accessible sans avoir de compte, de licence et sans même se loguer.
Sur ce dashboard est présenté tous les KPI liés à vos mots clés en provenance de VISIBILITY.
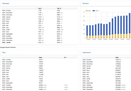
- Historique nombre top 3, top 10 par mois + comparaison M-1
- Histogramme mensuel Top 3, top 10 par mois
Et bien entendu la data de la Google Search Console :
- Historique nombre de clics par mois
- Historique nombre d'impressions par mois
- Comparaison de la data N-1 (si disponible)
Cool ?
Oui très cool. Nous sommes allés encore un peu plus loin.
Oseox Public Dashboard
Oseox VISIBILITY c'est super mais les autres tools de la plateforme (17 tout de même...) sont géniaux aussi.
Nous avons donc proposer la possibilité (oui c'est configurable :-)) d'ajouter de la data en provenance d'autres tools.
Par exemple, vous pouvez ajouter la data de RANKING.
Le dashboard SEO affiche alors les positions des tops mots clés que vous trackez chaque semaine, jour ou mois.
La data du crawler SENTINEL ?
Le dasboard affiche les graphiques du dernier crawl : Status codes, URL non indexables, nb URL avec maillage interne faible, TITLE+H1+DESC vides, dupliquées... etc
Mais aussi l'accès au rapport de votre dernier crawl en 1 clic.

Nous allons ajouter progressivement cette année de plus en plus de data en provenance de la plateforme.
Tout est configurable au niveau "SITE". C'est à dire que pour chaque site vous pouvez décider quelle data sera affichée ou non. (Mouhaha (rire démoniaque)).
Automatisation des reportings SEO et notifications
Depuis l'année dernière, vos clients et/ou collègues peuvent recevoir en auto les reportings VISIBILITY.
Cool.
Nous allons ajouter une notification email prochainement pour l'update du dashboard externe. (Globalement dès que la data GSC du mois précèdent sera importée).
Vous avez compris ?
Cela signifie que le reporting SEO devient automatique !
Ils recevront toute la data à jour, l'accès au dernier crawl... et prochainement certainement l'accès aux dernières alertes (régressions SEO), les URL en erreur (SITEMAP/HTTP) etc.
En cours d'année, on ajoutera à mon avis l'API Analytics et "la boucle sera bouclée".
Si vous préférez personnaliser et expliquer davantage, vous pourrez aussi envoyer manuellement un lien vers le dasboard externe en ajoutant votre analyse dans l'email et des données complémentaires.
Vous pouvez donc donner accès à une partie de la data et des rapports Oseox à vos clients.
Vous pourriez même vendre cet accès à vos clients si vous le souhaitez.
C'est en production
Oui c'est déjà accessible à tous les utilisateurs disposant d'une licence SOLO, TEAM ou ENTERPRISE sans surcoût.
Notez bien :
Cela reste de la beta. On a mis en prod hier juste après le dernier point virgule de la dernière ligne de code écrite. C'est donc pire que de la peinture fraîche.
Il nous reste des tests à faire concernant les données de la GSC.
En fonction des propriétés et des sites déclarés, il peut y avoir des chiffres GSC qui diffèrent (Domaine sous domaine et/ou filtre web versus par de filtre). On va analyser cela finement pour aboutir à un résultat parfait.
On était trop excités à l'idée de mettre en prod et de vous partager cela 🙂
Dans tous les cas, vous voyez où nous sommes en train d'aller.
- Toujours plus de Data
- Communication entre les tools OSEOX
- Toujours plus d'automatisation pour vous faire gagner du temps et de la rentabilité
Pour le reste de l'année, nous avons prévu 2 GROS tools et déjà une trentaines de tickets plus ou moins gros.
Un roadmap plus light que l'année dernière mais la valeur délivrée sera considérable oO
Si vous n'avez pas encore franchi le pas en prenant une licence, il serait temps car la plateforme devient progressivement un avion de chasse.
Malgré la simplicité d'utilisation des logiciels et de l'interface, il y a désormais un nombre de fonctionnalités et d'écrans tout simplement considérable.
Toujours pour environ 72€/mois si vous vous engagez à l'année. Le rapport qualité/prix le plus fou des tools SEO surtout que vous pouvez vous connecter en même temps à plusieurs.
J'arrête là pour la partie publicitaire.
Nous avons encore beaucoup de travail pour vous proposer toujours mieux mois après mois.
PS : si vous avez déjà autorisé Oseox à se connecter à votre GSC, il est recommandé de renouveler votre token en supprimant/ajoutant la connexion





